

石灰石-石膏法脫硫
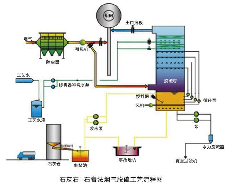
循環漿料通過漿液循環泵向上輸送到噴霧層,通過噴嘴霧化可以使氣體和液體接觸,每臺泵通常與自己的噴霧層連接,即通常使用單元系統。在吸收塔中,石灰石與二氧化硫反應形成石膏,這部分石膏漿通過石膏漿泵排出,進入石膏脫水系統。脫水系統主要包括石膏水力旋流器、泥漿分布器和真空帶式脫水機。凈化后的煙氣由兩級除霧器除霧,除去干凈煙氣中攜帶的漿滴,同時,除霧器按具體程序不時用工藝水沖洗。除霧器的沖洗有兩個目的:一是防止除霧器堵塞,二是利用沖洗水作為補充水,穩定吸收塔的液位。在吸收塔出口,煙氣一般冷卻到46-55攝氏度左右,被水蒸氣飽和。煙氣經GGH(可選)加熱至80℃以上,以提高煙氣的擴散能力。干凈的煙氣通過煙道進入煙囪,排放到大氣中。
脫硫反應化學方程式
1.SO2+ H2O → H2SO3-----------------------吸收
2.CaCO3+ H2SO3→ CaSO3+ CO2+ H2O -------中和
3.CaSO3+ 1/2 O2→ CaSO4------------------氧化
4.CaSO3+ 1/2 H2O → CaSO31/2H2O ----------結晶
5.CaSO4+ 2H2O → CaSO42H2O ---------------結晶
6.CaSO3 + H2SO3→ Ca(HSO3)2---------------PH控制

雙堿法脫硫
鈣鈉雙堿法是先用鈉堿性吸收液進行煙氣脫硫,然后再用石灰粉再生脫硫液,由于整個反應過程是液氣相之間進行,避免了系統結垢問題,而且吸收速率高,液氣比低,吸收劑利用率高,投資費用省,運行成本低。
工藝原理 | SO2吸收反應:Na2CO3+SO2→Na2SO3+CO2↑ |
吸收劑再生反應:CaO+H2O→Ca(OH) 2 Ca(OH) 2+Na2SO3+H2O→2NaOH+CaSO3+H2O |

干法脫硫
干式脫硫工藝是采用自帶分級系統的粉碎機與輸送分級組合為成套研磨噴粉裝置,粉碎后的碳酸鈣細粉呈層狀或多孔狀結構,顆粒大小均勻,具有良好的分散性,然后以固態超微粉末通過多個噴嘴直接噴射到爐膛或反應塔內,能有效去除尾氣中95%以上的SO2,HCI的去除率甚至可達99%。生成硫酸鈣;采用電子束照射或活性炭吸附使SO2轉化生成硫酸氨或硫酸,統稱為干法煙氣脫硫技術。






